SQL powered operating system instrumentation, monitoring, and analytics.
- Updated
- C++
![]() |
VOOZH | about |
SQL powered operating system instrumentation, monitoring, and analytics.
Daemon to ban hosts that cause multiple authentication errors
Malicious traffic detection system
Lightweight network IP scanner written in Go. With notifications, history, export to Grafana
OSSEC is an Open Source Host-based Intrusion Detection System that performs log analysis, file integrity checking, policy monitoring, rootkit detection, real-time alerting and active response.
Security Onion 16.04 - Linux distro for threat hunting, enterprise security monitoring, and log management
Real-time HTTP Intrusion Detection
Digital Forensics Guide. Learn all about Digital Forensics, Computer Forensics, Mobile device Forensics, Network Forensics, and Database Forensics.
Since 2011, IPBan is the worlds most trusted, free security software to block hackers and botnets. With both Windows and Linux support, IPBan has your dedicated or cloud server protected. Upgrade to IPBan Pro today and get a discount. Learn more at ↓
Database security suite. Database proxy with field-level encryption, search through encrypted data, SQL injections prevention, intrusion detection, honeypots. Supports client-side and proxy-side ("transparent") encryption. SQL, NoSQL.
Multi-engine Linux malware scanner with five detection stages (MD5, HEX pattern, YARA, ClamAV, statistical), real-time inotify monitoring, quarantine, and multi-channel alerting
A utility to safely generate malicious network traffic patterns and evaluate controls.
Wazuh - Docker containers
Open Source Security Guide. Learn all about Security Standards (FIPS, CIS, FedRAMP, FISMA, etc.), Frameworks, Threat Models, Encryption, and Benchmarks.
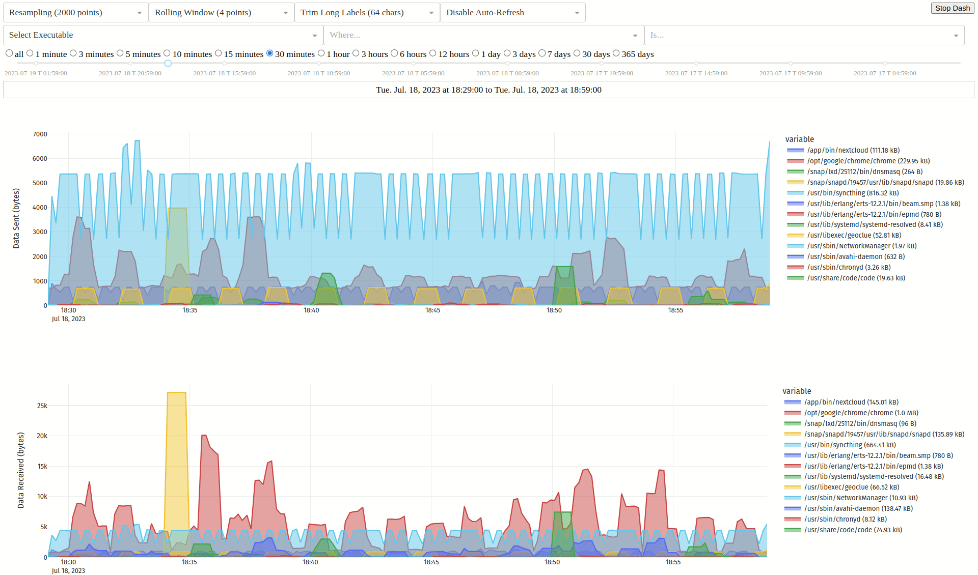
Monitor network traffic per executable
Anomaly Detection on Dynamic (time-evolving) Graphs in Real-time and Streaming manner. Detecting intrusions (DoS and DDoS attacks), frauds, fake rating anomalies.
Network Intrusion Detection KDDCup '99', NSL-KDD and UNSW-NB15
By Kprobe technology Open Source Host-based Intrusion Detection System(HIDS), from E_Bwill.
Add a description, image, and links to the intrusion-detection topic page so that developers can more easily learn about it.
To associate your repository with the intrusion-detection topic, visit your repo's landing page and select "manage topics."