The complete load testing platform. Everything you need for production-grade load tests. Serverless & distributed. Load test with Playwright. Load test HTTP APIs, GraphQL, WebSocket, and more. Use any Node.js module.
- Updated
- JavaScript
![]() |
VOOZH | about |
The complete load testing platform. Everything you need for production-grade load tests. Serverless & distributed. Load test with Playwright. Load test HTTP APIs, GraphQL, WebSocket, and more. Use any Node.js module.
Distributed tracing without code changes. π Instantly monitor any application using OpenTelemetry and eBPF
Main repository for Datadog Agent
Distributed Tracing, Metrics and Context Propagation for applications running on the JVM
Zero-trust Opensource Network Management and Observability Platform
Datadog Go Library including APM tracing, profiling, and security monitoring.
Web-based tool to facilitate OpenTelemetry collector configuration editing and verification
An OpenTelemetry compatible library for instrumenting and exporting traces for Cloudflare Workers
Easily run integration tests for your backends
High-resolution, low-overhead systems telemetry
An OpenTelemetry Protocol (OTLP) backend for Swift Log, Swift Metrics, and Swift Distributed Tracing.
Continuous runtime observablity SDKs to monitor WebAssembly code.
OpenTelemetry SQL database driver wrapper for Go
Debug your GraphQL server.
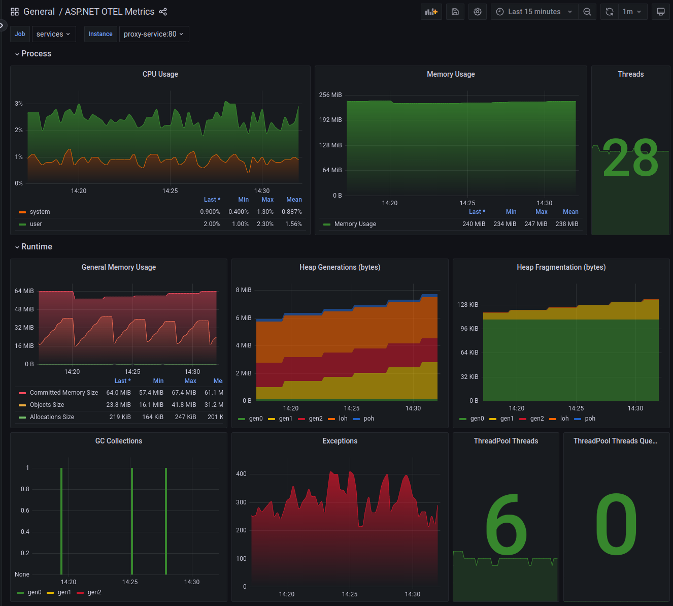
Sample ASP.NET (.NET 8) project with OpenTelemetry integration
Add a description, image, and links to the otel topic page so that developers can more easily learn about it.
To associate your repository with the otel topic, visit your repo's landing page and select "manage topics."